Product Categories

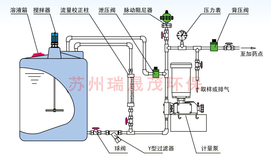
以計量泵為主的系統加藥設備中的配套或者輔助設備。可以有效提高計量泵的計量精度,改善計量泵的工作環境,從而延長計量泵的使用壽命。常規配置如下:安全閥一泄壓閥,保護···
微信掃碼咨詢0512-55253900


以計量泵為主的系統加藥設備中的配套或者輔助設備。
可以有效提高計量泵的計量精度,改善計量泵的工作環境,從而延長計量泵的使用壽命。常規配置如下:
安全閥一泄壓閥,保護系統及各部分管路中部件和設備的安全
背壓閥一持壓、穩壓、背壓作用、防止虹吸現象、提供穩定壓力環境,提高計量泵的計量精度脈沖緩沖器一緩沖脈沖、 吸收震動能量、輸送液體平穩
攪拌器一攪拌、混合、反應、傳熱等作用.
注射閥一單向注射、防回流、-定壓力的背壓作用、提高計量精度
單向閥一液體單向流動
底閥過濾器一作為吸入 管終端的過濾器
Y型過濾器一進口管 路中的雜污、固體顆粒的過濾
流量計一直觀、方便讀取流量
液位計一容器內液體位置高度、讀取溶液體積
視鏡一管路、容器內的液體流動狀況
流量標定管一準確標定計量泵的流量
隔膜壓力表一強腐蝕液體的管路系統壓力測量和讀取